【SendCloud教程03】闪达科技邮件推送如何查看统计图表

【SendCloud教程01】闪达科技邮件推送完全配置指南

【SendCloud教程02】闪达科技邮件推送如何创建API_USER并生成密钥

 

右键之前添加的发件箱,在菜单中选择“发送效果统计”

【SendCloud教程03】闪达科技邮件推送如何查看统计图表

 

将直接显示账户概览界面

 

【SendCloud教程03】闪达科技邮件推送如何查看统计图表

 

滚动页面,将显示更详细的统计图表

【SendCloud教程03】闪达科技邮件推送如何查看统计图表

 

点击“历史汇总”,将统计最近3个月的汇总数据

 

【SendCloud教程03】闪达科技邮件推送如何查看统计图表

 

点击“效果统计”,将显示各个事件的分时趋势图,左上角还可以在“图表类型”下拉菜单中,查看更多维度的分析

 

【SendCloud教程03】闪达科技邮件推送如何查看统计图表

 

点击“事件明细”,可以查看详细的事件数据,其中“点击/打开”事件更可以查看全球方位的IP定位分析

 

【SendCloud教程03】闪达科技邮件推送如何查看统计图表

 

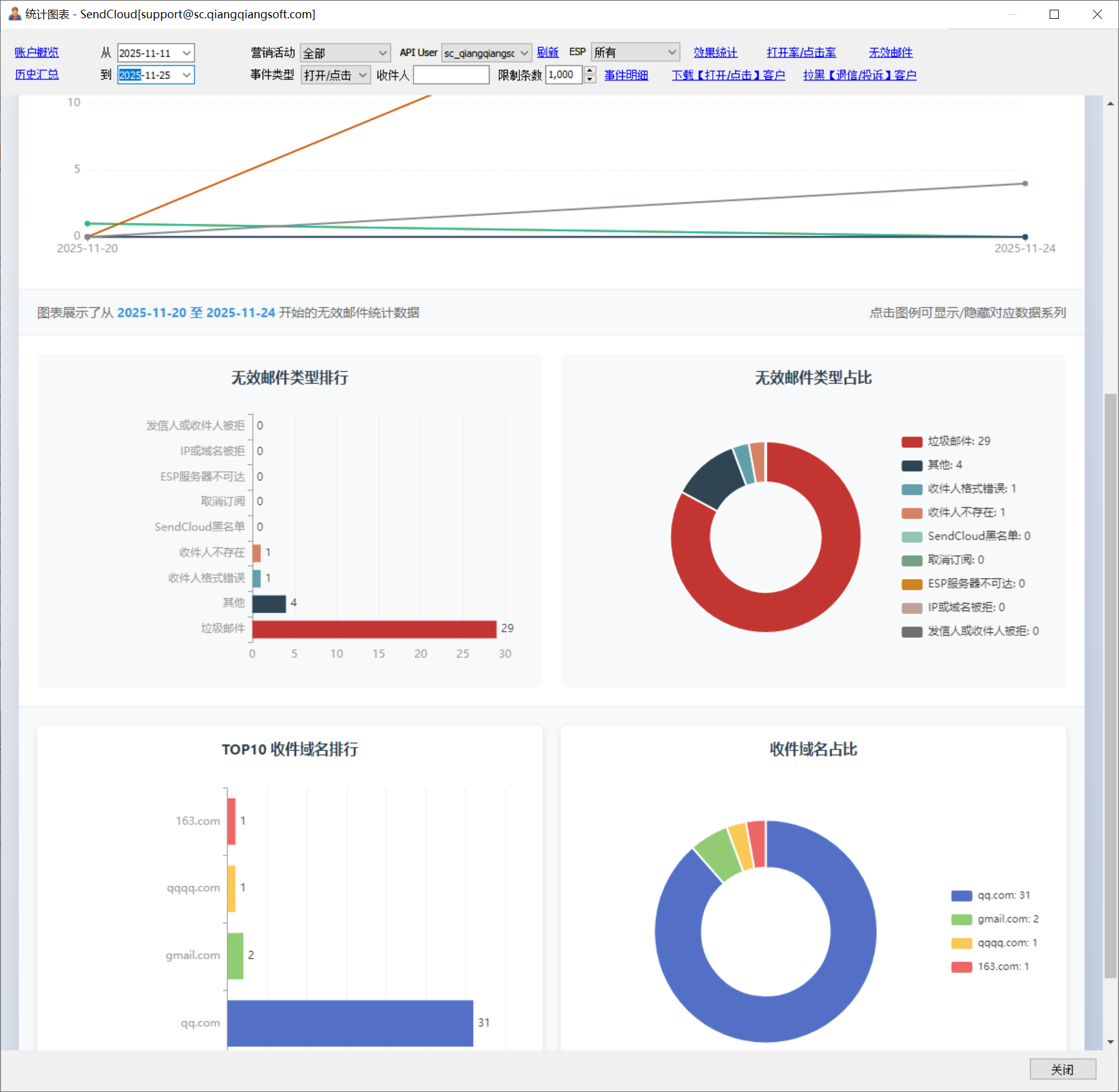
点击“无效邮件”,可以查看各种无效邮件类型/收件方域名的排行和分布情况

 

【SendCloud教程03】闪达科技邮件推送如何查看统计图表

 

更多详细分析图表等待你的发掘